概述:
HXSC-ISDT(In System Debug and Timing Analysis Tool)是合兴自研的嵌入式软件调试和时间分析工具,是一套软硬件结合的工具,提供时间测量分析功能,帮助开发人员在不影响系统运行的情况下进行调试和优化。
轻量化设计:上位机被集成为Vscode插件,支持在多种操作系统中运行;
适用场景灵活:在不拆壳、不使用Jtag调试接口的情况下,仅依靠普通的通信接口进行调试;
广泛的兼容性:本产品支持多种接口卡,既支持合兴ISDT-Umlink系列接口卡,也支持Vector等品牌产品,用户可以根据实际需求灵活选择和切换不同的接口卡设备,满足不同应用场景的要求。
ISDT由PC软件,硬件接口卡,MCU库三部分组成,如下图所示:

PC软件:又称为上位机,由ISDT-Viewer和ISDT-Server组成
ISDT-Viewer:负责显示监控和调试信息,与用户交互
ISDT-Server:提供数据通信,数据采集,数据处理功能的核心功能
硬件接口卡:ISDT-Umlink或其他品牌接口卡产品
ISDT-Umlink:可通过CAN/CANFD进行软件时间分析
其他品牌接口卡:可通过CAN/CANFD进行软件时间分析,其中CAN/CANFD接口卡,例如Vector品牌产品
MCU库:又成为下位机,由ISDT-Stub组成,部署在MCU中,实现时间测量的核心功能
ISDT-Stub:支持多种MCU架构,多种RTOS,多种编译器
辅助工具软件:
ISDT-Config: 负责扫描ECU工程,获取Task、Isr、Runnable等信息,生成ISDT的上位机工程文件
ISDT_Data_Collector: 负责将数据采集和数据处理步骤分离
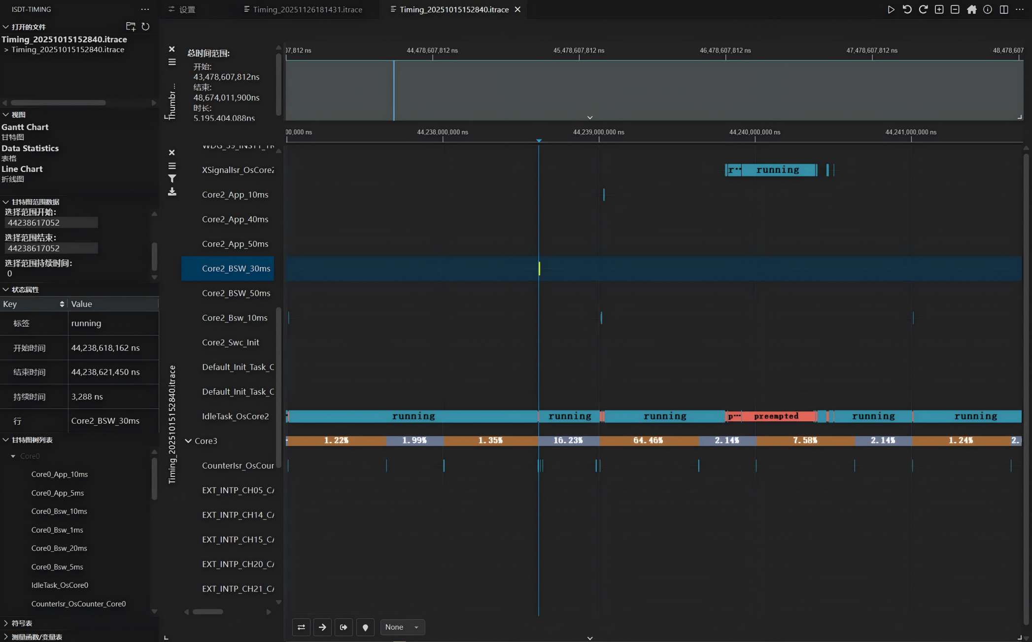
软件运行页面:


应用范围:
嵌入式软件开发调试
嵌入式软件时间分析
嵌入式软件测试